13552535826
聯系人:郭經理
手機:13552535826
QQ:2215513710
地址:北京市石景山區八大處路49號院4號樓
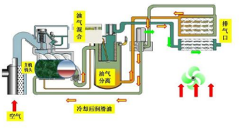
最先要了解我們自身加工廠選購的空氣壓縮機是干試無油漬的
還是水潤化無油空壓機各自和大伙說一下。

顧客如果用了一臺 干試無油漬的空氣壓縮機得話,啟動前先檢查一下電源插頭
和出氣口的閘閥開啟沒有,在看一下空氣壓縮機內部的潤滑 脂有木有降低,
啟動之后觀查設備運轉狀況一般干試無油漬 螺桿機噪聲較為大,
溫度較為高在180度左右,設備運行一定 時間要跟換的維護保養耗品是不一樣的,
比如運作2000鐘頭 要跟換濾油器和空氣濾芯,來到4000鐘頭還要跟換空氣濾芯

和油濾和螺桿機油,也不舉例說明了,事后應用無油漬干試空氣 壓縮機伴
隨著運作時間的提升之后維護保養的花費會大大增加。
顧客說人們選購的無油空壓機為何也要加潤滑脂呢?
我給大伙說一下,空氣壓縮機加潤滑脂它不容易和氣體立即觸碰的,
這是來潤化減速箱的,要想掌握跟多關心日食制冷壓縮機,
技術專業為大家出示供氣解決方法。
如果顧客應用的是水潤化無油空壓機得話啟動情況下一樣, 看一下水位線是否在
一切正常的范圍之內,之后每2000鐘頭 只必須跟換一下水濾芯和空氣濾芯,
按時往機內部加礦泉水就就行了,維護保養簡易花費低。